#sigops
ICYMI: Recent CSD PhD grad Juncheng Yang received the 2025 ACM SIGOPS Dennis M. Ritchie Doctoral Dissertation Award for his contributions to and impact on software systems research.
SCS Alumnus Receives ACM SIGOPS Dissertation Award
Recent CSD Ph.D. grad Juncheng Yang received the 2025 ACM SIGOPS Dennis M. Ritchie Doctoral Dissertation Award for his contributions to and impact on software systems research.
www.cs.cmu.edu
November 22, 2025 at 12:12 PM
AROMA CHURN ABACUS

ʍ ʍ
Ƌ ƌ
E ƍ Ǝ
E==Ǝ
Ɣ

=SIGOPS=
August 24, 2025 at 10:09 AM
@ sree @ sigarch hmm this article showed up on the sigops blog too so I think we need to hear whether this is going to be official @ ACM policy and which venues are encouraging or allowing LLM use in reviews

Interest | Match | Feed
Origin
discuss.systems
July 30, 2025 at 11:09 PM
Meanwhile, here is a community petition pushing for SIGOPS to adopt USENIX ATC while keeping its steering committee.
docs.google.com/document/d/1...
Save ATC petition
Save ATC: A petition to SIGOPS to adopt the USENIX Annual Technical Conference (ATC) and retain its steering committee Dear SIGOPS Officers, We, the undersigned members of the systems research communi...
docs.google.com
July 22, 2025 at 2:57 PM
The Academic Pipeline Stall: Why Industry Must Stand for Academia – ACM Sigops (www.sigops.org)

Discussion | Main Link
June 30, 2025 at 5:06 PM
📰 The Academic Pipeline Stall: Why Industry Must Stand for Academia – ACM Sigops

💬 Sentiment is mixed; many feel universities are out of touch while others defend their role in society. 🤷‍♂️

https://news.ycombinator.com/item?id=44424712
June 30, 2025 at 4:45 PM
⚡ Hackernews Top story: The Academic Pipeline Stall: Why Industry Must Stand for Academia – ACM Sigops
The Academic Pipeline Stall: Why Industry Must Stand for Academia
The Research Pipeline is Stalling The U.S. National Science Foundation (NSF) froze all outgoing funding, including new awards and scheduled payments on active grants. Over 1,000 NSF research projects were abruptly canceled in a few days, resulting in roughly $739 million in halted research fundin
www.sigops.org
June 30, 2025 at 4:39 PM
The Academic Pipeline Stall: Why Industry Must Stand for Academia – ACM Sigops

#HackerNews

<a href="https://www.sigops.org/2025/the-academic-pipeline-stall-why-industry-must-stand-for-academia/" class="hover:underline text-blue-600 dark:text-sky-400 no-card-link" target="_blank" rel="noopener" data-link="bsky">https://www.sigops.org/2025/the-academic-pipeline-stall-why-industry-must-stand-for-academia/
June 30, 2025 at 4:19 PM
The Academic Pipeline Stall: Why Industry Must Stand for Academia – ACM Sigops
L: https://www.sigops.org/2025/the-academic-pipeline-stall-why-industry-must-stand-for-academia/
C: https://news.ycombinator.com/item?id=44424712
posted on 2025.06.30 at 11:48:45 (c=1, p=7)
June 30, 2025 at 4:18 PM
Woo-hoo!! Congrats, everyone! 🎉🎉 UChicago CS folks coming in hot at EuroSys this year 💪💪 #eurosys25 #eurosys #uchicago #sigops #acm @uchicagopsd.bsky.social @eurosysconf.bsky.social
The #EuroSys25 best paper awards go to Jiayi Yao et al. for their work on CacheBlend and Ruibo Fan et al. for their work on SpInfer. You can find the full text of the papers in the conference proceedings:

dl.acm.org/doi/10.1145/...
dl.acm.org/doi/10.1145/...
April 2, 2025 at 6:59 PM
One thing about #Signalgate The Russian or Chinese SigOps would do us a favor if they could send transcripts to @nationalarchives so we can follow the Presidential Records Act.
March 30, 2025 at 4:48 PM
The Moral Implications of Being a Moderately Successful Computer Scientist and a Woman – ACM SIGOPS

https://www.sigops.org/2024/the-moral-implications-of-being-a-moderately-successful-computer-scientist-and-a-woman/
September 7, 2024 at 8:59 AM
A year ago, @f2pool_official mined two invalid blocks due to reducing the sigops count reserved for the coinbase with a patch. I just cleaned up my notes on these two blocks:

https://b10c.me/observations/11-invalid-blocks-783426-and-784121/
March 18, 2025 at 6:36 PM
Credits to @provoost for his analysis and sigops counting back then: https://x.com/provoost/status/1642157884552146945
March 18, 2025 at 6:36 PM
SIGOPS CARES is looking for a few more members! Please fill out the form to nominate someone or of course yourself! forms.gle/wtRuzBZn9kMH...
October 25, 2023 at 8:48 AM
14th ACM SIGOPS Asia-Pacific Workshop on Systems (APSys 2023)にて、Reducing Attack Surface with Container Transplantation for Lightweight Sandboxingというタイトルで発表します。来週韓国行くぞ〜🇰🇷

https://www.sakura.ad.jp/corporate/information/events/2023/08/17/1968213484/
「14th ACM SIGOPS Asia-Pacific Workshop on Systems (APSys 2023)」にてさくらインターネッ...
2023年8月25日(金)に開催される「14th ACM SIGOPS Asia-Pacific Workshop on Systems (APSys 2023)」にて、さくらインターネット研究所の中田が登壇いたします。ぜひ...
www.sakura.ad.jp
August 18, 2023 at 11:40 AM
It seems there was another invalid block by @F2Pool a few hours ago.
000000000000000000046a2698233ed93bb5e74ba7d2146a68ddb0c2504c980d
ERROR: ConnectBlock(): too many sigops
March 18, 2025 at 6:36 PM
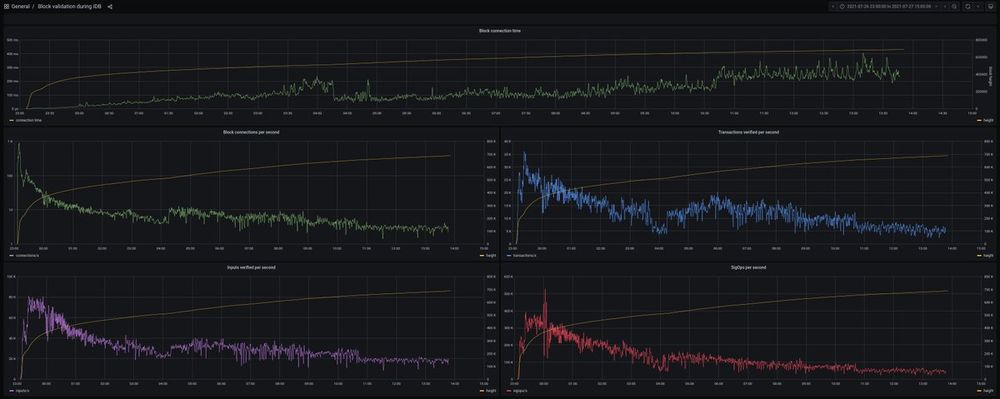
And block connection timings during IBD and data about validated blocks/second, transactions/second, inputs/second, and sigops/second.

https://bitcoind.observer/d/V5pGXBW7k/block-validation-during-idb?orgId=1&from=1627333200000&to=1627390800000
March 18, 2025 at 6:37 PM